比較資料
カートへ入れる
比較表
作成する
カート
空にする

ぴたあっと

2023/04/17 更新
  • ぴたあっと概要
  • 事務所管理画面

NETIS登録番号:KT-120092-VE(旧登録)

概要

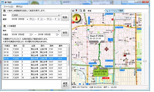
GPS搭載スマートフォンを利用した運行管理システム

お問い合わせ
お気に入りに登録
カートへ入れる

新規性

・工事用車両の運行管理を、誘導員による人的指示から、GPS搭載スマートフォンを利用した指示システムに変えた。
・運行記録の作成を、人手による作成から、PCによる自動作成に変えた。

期待される効果

・GPS搭載スマートフォンを利用した指示システムに変えたことにより、
1)誘導員の人件費を削減できるため、経済性の向上が図れる。
2)正確な速度監視・ルート監視を実施できるので、安全性の向上が図れる。
3)誘導員を配置していない場所でも運行管理ができるため、安全性の向上が図れる。
4)制限速度や特定エリアを音声ガイダンスで警告できるので、安全性の向上が図れる。
5)他の工事用車両が近接警報エリアに侵入すると警告することができるので、省人化でき、施工性の向上が図れる。
・PCによる自動作成に変えたことにより、運行記録作成の手間を省略できるので、施工性の向上が図れる。

適用条件

① 自然条件
・特になし
② 現場条件
・工事用車両の車内に以下の部品を設置できるスペースが必要
 W90×D130×H170mm
 耐荷重:約700g
③ 技術提供可能地域
・技術提供地域については制限無し
④ 関係法令等
・特になし

施工事例・施工実績

施工手順

会社情報

会社名
(株)スカイシステム
TEL
03-5847-3551
企業情報
公式サイト

このカテゴリーでよく比較される工法

!

エラーが発生しました。

次のいずれかの理由が考えられます。

比較可能な数量を超えたため
カートに追加できませんでした。
比較できる点数は20点までです。
「工種・工法」と「資材」を同時に
比較することはできません。
カート内を整理してご利用ください。
2点以上をカートに追加してください。
カート内容を確認する カート
空にする
!

カートへの追加
ありがとうございます。

会員登録をすれば、
カートに入れた製品の
比較表のダウンロードができます。

会員の方はこちら(ログイン) 新規会員登録
!

お気に入り登録
ありがとうございます。

会員登録をすれば、マイページより
いつでもお気に入り登録した商品を
見返すことができます。

会員の方はこちら(ログイン) 新規会員登録